Articles in this section

Reporting

Important note: as of February 2026 the Ftrack main navigation will be changing.  Click here to learn more and orient yourself to the new layout.

Generating a report

To generate a report, click Reports in the left-hand navigation and then select the report to generate from the Reports menu.

reports-in-nav.png

Note: If you are still using the old navigation, Reports will be found in the top main menu bar, and the different report options are listed in the left-side menu.

old-nav-menu-reference.png

Time tracking report

Use the time tracking report to get a summary of logged hours with the ability to narrow down and see detailed information on each time log.

Go to Reports > Time tracking to run the report.

time-tracking-report.png

The report supports grouping and summaries of data based on User, Date, Project, and Task type.

time-tracking-grouping-options.png

The main report consists of the following columns:

  • The grouped column (User, Date, Project or Task type).
  • Total - Total hours logged.
  • Billable - Billable hours logged. This is based on the task type and if it is configured to be billable.
  • Non billable - Non-billable hours logged. This is based on the task type and if it is configured to be billable. 
Tip: The report can be sorted by clicking on the column headers.

Adding filters

On the right-hand side of the report, a filter panel can be toggled that allows you to narrow down the data in the report based on Time range, Projects, Project status, Users, and Groups.

reports-filters.png

Getting details

You can click on an item in the main report to open up the details spreadsheet where more information for the item selected is displayed, such as a list of each time log a user has submitted.

details-pane.png

Certain details in this spreadsheet can be clicked to open the sidebar for that Task, User, Project, etc...

The details spreadsheet also supports the grouping of data and can show time logs summarised based on User, Date, Project, Task, Task type, or individual time logs.

detail-spreadsheet-grouping.png

Exporting

To export the Time tracking report, click the Export button.

Screenshot_2022-11-02_at_15.39.32.png

  • Exporting as Excel will export the raw timelogs from the main spreadsheet with the currently selected filters but without any grouping applied.

Please note:  If no date filter is specified This month will be used as default.

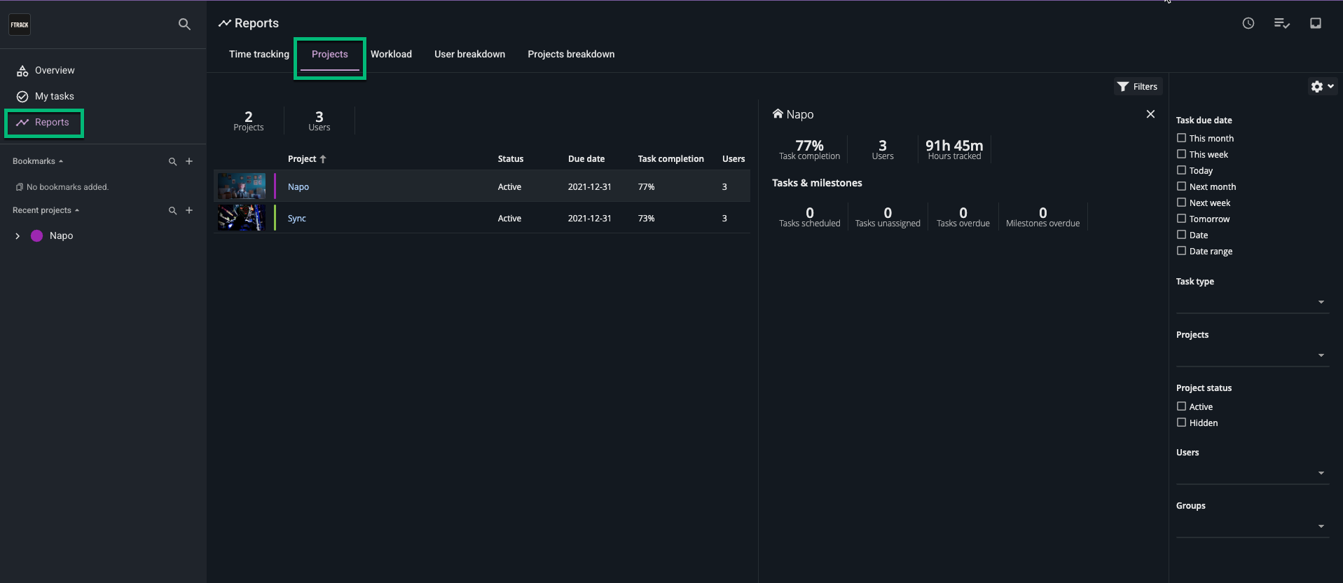
Projects report

With the Projects report, it is possible to generate summary reports on projects in ftrack. Go to Reports > Projects to run the report

projects-report.png

The main report consists of the following columns:

  • Project - Name of the project that is being summarized
  • Status - The status of the project (can be Active or Hidden).
  • Due date - Due date of the project.
  • Task completion - A percentage of how many tasks are in a Done state.
  • Users - Total number of users assigned to tasks on the project.
  • Hours tracked - Total hours logged on the project.
  • Billable - Total bid hours that are billable on the project. Billable is based on the configuration of the Task types and if they’re billable or not. 
Tip: The report can be sorted by clicking on the column headers.

Adding filters

On the right-hand side of the report, a filter panel can be toggled that allows you to narrow down the data in the report based on Task due date, Task type, Projects, Project status, Users and Groups.

project-report-filters.png

Getting details

To get further details on a project you can click on an item in the main report.

This will open the details pane with summary information about:

  • Task completion - Percentage of how many tasks are in Done state.
  • Users - The number of users assigned to tasks.
  • Hours tracked - Total hours logged.
  • Tasks scheduled - The number of tasks scheduled.
  • Tasks unassigned - The number of tasks unassigned.
  • Tasks overdue - The number of tasks that are overdue.
  • Milestones overdue - The number of milestones that are overdue.

Project breakdown report

Please note: This report is only available for administrators and project managers.

The project breakdown report displays logged time, based on month, and is presented divided into project and task types.

projects-breakdown-report.png

Follow these steps to generate a report:

  1. Click Reports in the navigation.

  2. Select Project breakdown.

  3. Select a month from the date picker in the Month field.

  4. Add additional filters such as:

    1. Resources: select specific users to include in the report.     

    2.  Project: select specific projects to include in the report.      

    3.  Expand: select projects to expand and display the time-log breakdown per task type.    

  5. Click Run.

Please note: Depending on the number of projects, users, and types, the time it takes to generate the report may vary.

Exporting

To export the Project breakdown report click Export and select the desired export format.

project-breakdown-export.png

This will export the main spreadsheet with the currently selected filters.

User breakdown report

Please note: This report is only available for administrators and project managers.

The User breakdown report displays logged time based on the month.

user-breakdown.png

Follow these steps to generate a report:

  1. Click Reports in the navigation.

  2. Select User breakdown.

  3. Select a month from the date picker in the Month field.

  4. Add additional filters such as:

    1. Project: select a single project you would like to run the report on.

    2. Options: Select whether you want to see users who have:

      1. Logged time: Will display all users who have entered time logs during the selected month

      2. Missing time: Will display all users who have not entered time logs, or who's time logs on a given day do not equal the Workday length configured for your workspace in System settings > Scheduling > Settings.
  5. Click Run.

Please note: Depending on the number of projects, users, and types, the time it takes to generate the report may vary.

Limitation: The Project filter will only filter for users who have been assigned to the selected project via the Teams tab, but does not filter their time logs to only those logged against the selected project.

Once the report has been run, an overlay can be applied to the data that will highlight any user time logs that are less than your configured Workday length.

user-breakdown-overlay.png

Workload report

The Workload report provides an overview of the utilization of resources across a studio, helping you make decisions on work assignments and resource planning.

Go to Reports > Workload to run the report.

workload-report.png

The report displays global summaries for utilization, a number of tasks, and projects within a certain time range. It can also provide workload details for specific users.

The top insights display a summary of all the users listed in the filtered spreadsheet.

The report spreadsheet consists of the following columns and can be sorted by clicking on the column headers:

  • User - The user.
  • Utilization - Utilization of the user. Read more about how this is calculated
  • Tasks - The number of assigned tasks during the specified time range.
  • Unallocated - Time not allocated during the specified time range.
  • Allocated - Time allocated on tasks during the specified time range.
  • Total availability - Total time available for the user within the specified time range.
  • Time tracking - Time since the last timelog. 

Utilization, Allocated and Unallocated calculation

Calculating the utilization, allocated, and unallocated time for a user uses several different inputs.

Let’s go through an example to clarify how these values are computed today.

Here we have started by adding a single task using the Gantt chart with a start date on Monday, end date on Sunday, a bid of 5 days, and assigning a single user to it.

Screenshot_2022-11-03_at_12.01.38.png

Now, let’s look at the same week in the Workload report:

workload-report-calculation.png

See how the assigned user has utilization of 100%:

Screenshot_2022-11-03_at_12.05.22.png

This is based on the user having a total availability of 40 hours for the selected week, with the total availability counted as the number of workdays (Monday - Friday) multiplied by the hours in a regular workday.

Please note: The number of hours available on each workday is based on the Workday length setting. (System settings > Scheduling > Settings)

The bid of the task is 5 days (40 hours) which matches exactly the available time, so the utilization is 100%.

If you look closely at the Gantt in the example though, you will see that the task was actually spread over the weekend as well. In the current version of the report, weekends are excluded from the calculation.

Looking at the summary bar, you will see the total utilization displayed is 50%.

Screenshot_2022-11-03_at_12.04.086.jpg

This is because one of the users we are filtering has not been scheduled at all.

Screenshot_2022-11-03_at_12.048.086.jpg

Once we expand the duration of the task to be two weeks and update the workload report, then the utilization of the assigned user has decreased to 50%, and the total utilization has decreased to 25%.

Screenshot_2022-11-03_at_12.26.40.png

This is because the number of days the bid is divided across has doubled, so the applicable bid amount for the week we are looking at is now 20 hours rather than the previous 40.

Limitations: When calculating the utilization and allocated time, we currently don’t support bank holidays or vacations. For example, if one of the days during the scheduled period in the above example is a bank holiday, the user’s utilization will still be calculated as 50%.

Adding filters

On the right-hand side of the report, a filter panel can be toggled that allows you to narrow down the data in the report based on Time range, Users, and Groups.

Please note: The workload report requires at least one active date filter to be calculated.

Viewing details

You can click on a user row in the report spreadsheet to see more information on about the underlying data in a details panel.

The details panel contains insights for the selected user and a spreadsheet displaying all assigned tasks during the time range.

Screenshot_2022-11-03_at_12.31.46.png

The spreadsheet contains the following columns:

  • Task - The link to the assigned task.
  • Status - Status of the task.
  • Due date - Due date of the task.
  • Bid days- Bid of the task.
  • Hours tracked - Summary of logged time on the task.

Exporting

To export the Workload report click Export > Excel:

Screenshot_2022-11-02_at_15.39.32.png

This will export the main spreadsheet with the currently selected filters.

Was this article helpful?
1 out of 2 found this helpful